Backtest
Aprimore suas estratégias com realismo e detalhamento usando o Backtest no Merk.
O Backtest é um recurso indispensável no aprimoramento de estratégias, na identificação de falhas e na construção da confiança necessária antes de ativar o robô.
O diferencial do backtest no Merk reside no seu realismo total, analisando cada tick para reproduzir fielmente o que ocorreu no mercado, seguindo todos os parâmetros configurados na estratégia. Isso proporciona a confiança necessária para iniciar as operações.
Como Fazer
Fazer um backtest no Merk é simples. Primeiramente, preencha os seguintes campos:

Ativo: Informe o nome do ativo ou contrato.
Data de Início: Defina a data de início do backtest.
Data de Término: Especifique a data de término do backtest.
Para um backtest preciso com o uso de contratos, certifique-se de informar datas dentro do período do contrato.
Tipo de Backtest: Escolha entre Cenário ou Fechamento de Média.
-
Ao selecionar "Cenário", escolha entre os cenários Positivo, Negativo e Indefinido, cada um parametrizado de forma independente conforme explicado em Setups.
-
Quando opta por "Fechamento de Média" informe o numero de periodo da media, ele combina os cenários Positivo e Negativo, operando de acordo com a posição em relação à média, quando o candle estiver fechando acima da media utiliza o cenário positivo e quando estiver abaixo utiliza o cenário negativo.
Tempo Gráfico: Determine o intervalo de tempo desejado para o backtest.
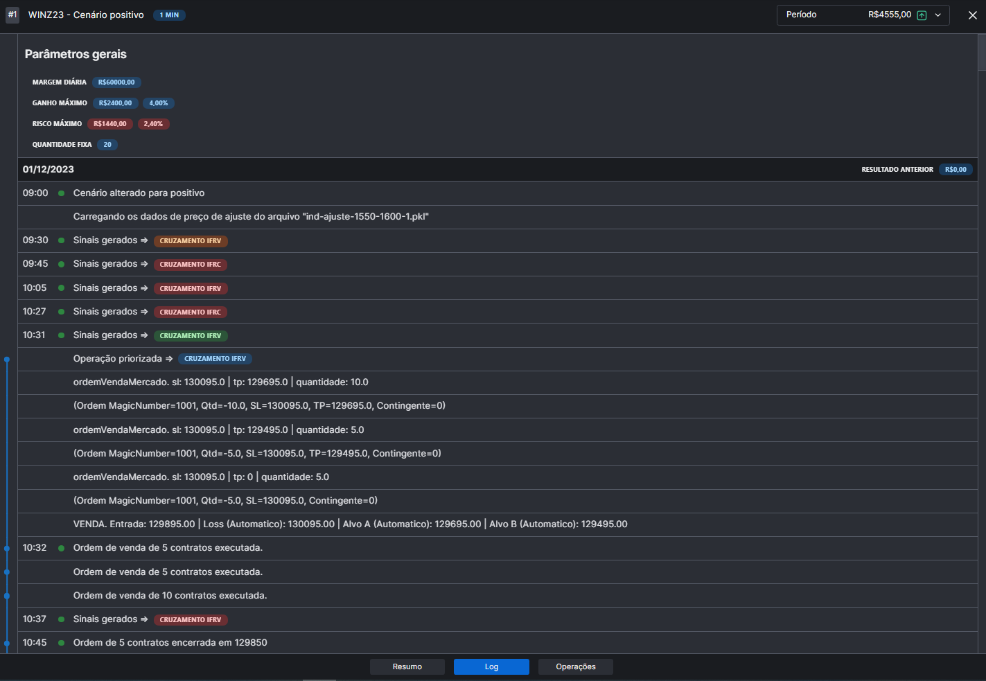
Resultado
Os resultados do backtest são apresentados de forma detalhada:
Inicialmente, um resumo geral é exibido.

Ao acessar o Log do robô(no canto superior direito) , você pode visualizar:
Um gráfico da evolução do capital.

Detalhes de cada operação realizada e seus resultados.

Um registro minucioso, mostrando cada momento e alteração ocorrida durante as operações.

No canto superior direito os resutados estão agrupados por dia, ao selecionar um dia ele exibirá em todas as telas as informações do dia selecionado.

Outro recurso muito interessante disponível é o Recarrega Configuração, localizado no canto superior direito:
Esse recurso permite copiar todas as configurações utilizadas em um backtest específico. É excelente para realizar diversos testes e retornar às configurações que apresentaram os melhores resultados. Por exemplo, se você configurou sua estratégia com um determinado stop, mas deseja testar se outros stops teria um melhor resultado, basta ir na estrategia, fazer as modificações desejadas, rodar o backtest e realizar inúmeros testes. Quando quiser escolher a configuração mais satisfatória, basta clicar neste campo, e todos os parâmetros utilizados no backtest serão automaticamente transferidos para sua estratégia.
Comparar
No canto superior direito, há um botão chamado "Comparar", que permite realizar a comparação entre dois backtests. Ao clicar nesse botão, você será redirecionado para a tela de comparação:

Nessa tela, você pode selecionar a Estratégia 1 e a Estratégia 2 para comparação. O sistema exibirá uma tabela detalhada, comparando os resultados período a período, para que você possa identificar exatamente onde ocorreram as diferenças.
Além disso, há a opção de clicar no botão "Operações" logo abaixo, o que permitirá uma comparação detalhada das operações realizadas em cada período selecionado.

Essa funcionalidade é extremamente útil para avaliar o impacto de alterações feitas nos parâmetros da estratégia, permitindo identificar com precisão onde essas mudanças afetaram os resultados.