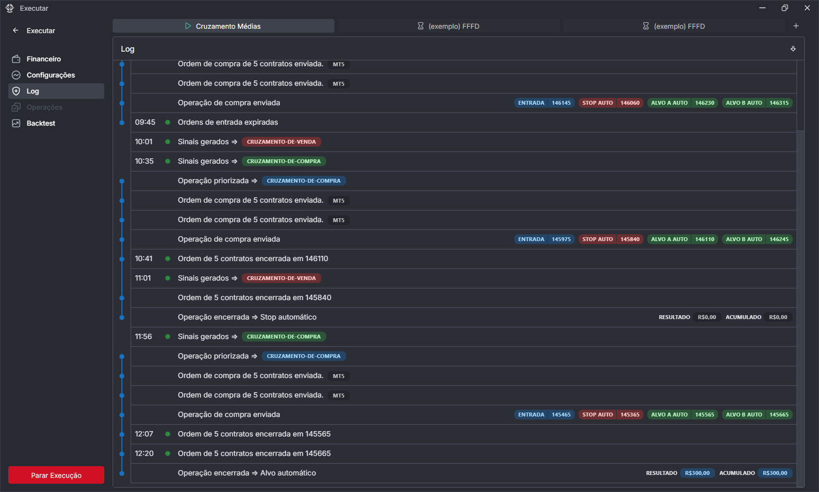
Log
Log de Execução – Acompanhamento em Tempo Real do Robô
Essa seção exibe em tempo real todas as ações executadas pelo robô de investimentos. Trata-se de um log completo e detalhado, que permite acompanhar passo a passo tudo o que está acontecendo durante a operação.
Através dele, você pode visualizar:
✅ Sinais Gerados: Indicação de oportunidades de compra ou venda com base na estratégia utilizada (ex: cruzamento de médias).
🚫 Sinais Barrados: Exibem situações em que um sinal foi gerado, mas não evoluiu para uma ordem. O log informa o motivo do bloqueio (ex: "barrado pela guia médias descendentes"), o que ajuda a entender os filtros aplicados antes da entrada.
🟢 Entradas Executadas: Mostra quando o robô envia ordens de compra/venda para a corretora, incluindo:
-
Quantidade de contratos
-
Preço de entrada
-
Stop configurado
-
Alvos de lucro (Take Profit)
⏳ Ordens Expiradas: Caso o sinal seja gerado, mas a ordem não seja executada (por exemplo, por não atingir o preço limite ou por condições de mercado) no período determinado.
🛑 Encerramentos de Operação: Informa se a operação foi encerrada por atingir o alvo, o stop ou manualmente.
📈 Resultados: Mostra o Resultado individual e acumulado das operações do dia.

A imagem é um exemplo visual de como essas informações são organizadas no log, facilitando a análise e a rastreabilidade de cada decisão tomada pelo robô.